Latest Version 1.1.2
April 15, 2024
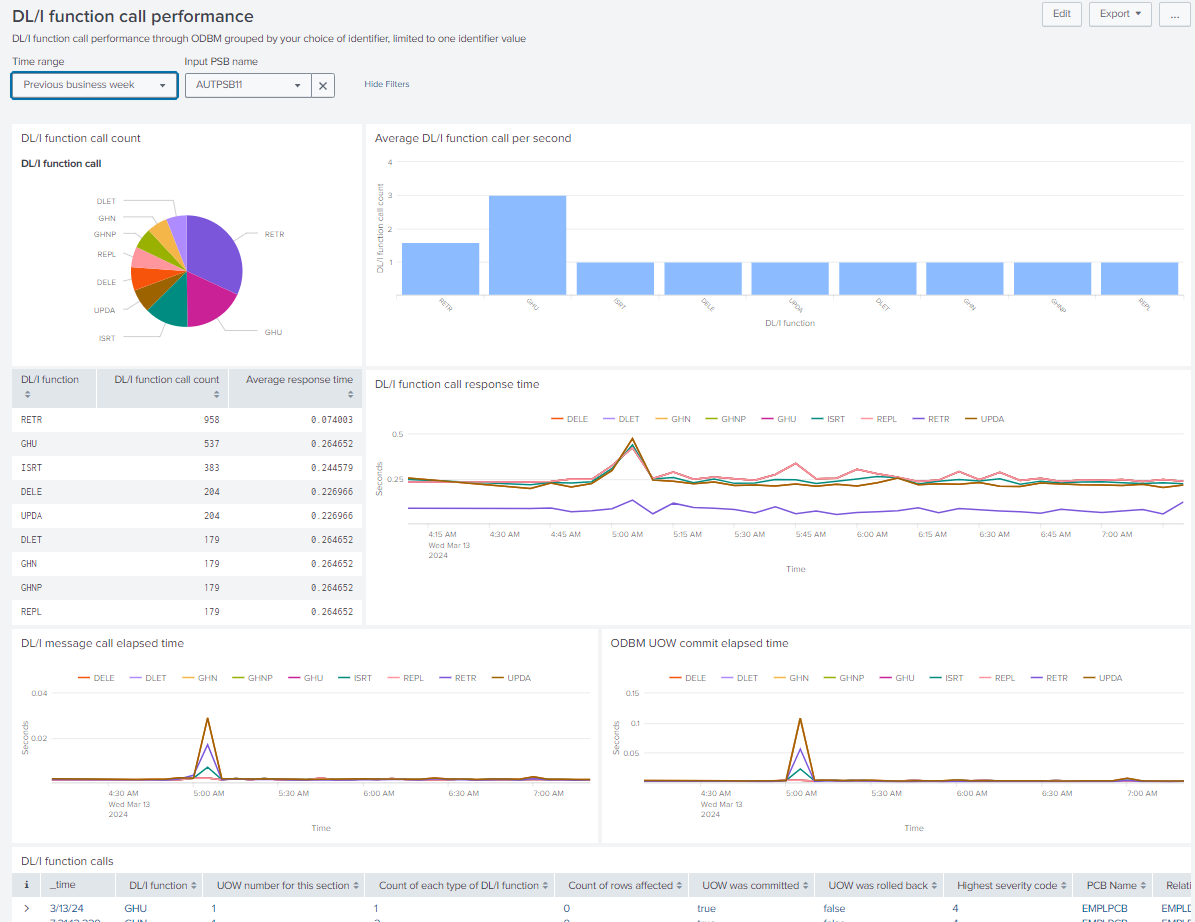
Analyze IMS Connect Open Database workload performance data in Splunk using the IMS Connect Open Database analysis application and the IMS Connect Extensions feed. The IMS Connect Open Database analysis app is a functional sample application that showcases the use of DRDA request summary data provided by the IMS Connect Extensions feed.




(0)
Categories
Created By
Type
Downloads
Splunk Answers
Ask a question about this app listing(Opens new window)Resources