Warning
Splunkbase Classic has been deprecated and will be deactivated on February 18, 2026.
Technical Addon for the Metricator application for Nmon app icon

Technical Addon for the Metricator application for Nmon

The TA-metricator-for-nmon is the Technical Addon for the Metricator application for Nmon by Octamis:

Built by
splunk product badge
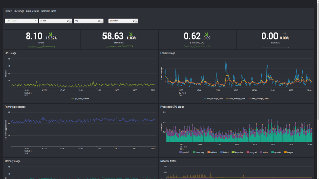
screenshot
screenshot
screenshot
screenshot
screenshot

Latest Version 1.1.3
November 24, 2025
Compatibility
Splunk Enterprise
Platform Version: 10.1, 10.0, 9.4, 9.3, 9.2, 9.1
Rating

0

(0)

Log in to rate this app
Support
Technical Addon for the Metricator application for Nmon support icon
Developer Supported addon
The TA-metricator-for-nmon is the Technical Addon for the Metricator application for Nmon by Octamis: Application: https://splunkbase.splunk.com/app/3947 Support Addon: https://splunkbase.splunk.com/app/3949 Technology Addon (HEC version): https://splunkbase.splunk.com/app/4022 ITSI module: https://splunkbase.splunk.com/app/4123 FREE TO USE: the application is now FULLY free to use without any kind of limitations. See details page for Bitbucket repository location, and opening issues. METRICS ON STEROIDS USING SPLUNK 7 METRIC STORE The Metricator App fully implements Splunk time series metrics ingested within the metric store indexes. We bring you one of the most performer user experience on Splunk Enterprise. RICH USER EXPERIENCE - MOST ADVANCED DYNAMIC DASHBOARDS AND USER INTERFACES Use our advanced dashboards to easily perform the best performance analysis. QUALIFIED, LOW FOOTPRINT AND HIGHLY CONFIGURABLE

Categories

IT Operations

Created By

Octamis

Type

addon

Downloads

4,167

Resources

Log in to report this app listing